Nachdem ich in den Sommermonaten keine Statistiken unserer Wärmepumpe präsentiert habe, beginne ich nun wieder mit den regelmäßigen Berichten. Seit dem 23. September läuft die Wärmepumpe nun auch wieder im Heizbetrieb.
Eigentlich hatte ich schon viel früher damit gerechnet, da es doch einige kältere Tage im September gab, an denen die Temperaturen über einen längeren Zeitraum unter 16 Grad lagen. Das ist die aktuelle Schwelle für die Sommer-/Winterumschaltung. Sobald die Temperaturen über 2 Stunden lang oberhalb von 16 Grad liegen, schaltet die Heizung sich ab. Nach 10 Stunden unterhalb von 16 Grad wird der Heizbetrieb wieder gestartet. Das waren die Einstellungen mit denen ich die Übergangszeit vom Frühjahr zum Sommer getestet hatte.
Irgendwann ist mir dann aufgefallen, dass meine Heizungssteuerung in meiner Haussteuerung (FHEM) sich noch im Modus „Haussteuerung“ befand. Die Haussteuerung übersteuert die eigentliche Heizungssteuerung, wenn ich mittels Überheizung durch PV-Überschuß entsprechende Zimmertemperaturen nicht unterschreite. In diesem Modus startet die Heizung erst wieder, wenn die Außentemperatur unter 16 Grad liegt und die Temperatur im Badezimmer unter 21,5 Grad sinkt. Das war erst Ende September der Fall.
Im nächsten Abschnitt erläutere ich kurz unsere Rahmenbedingung in Bezug auf die Wärmepumpe und unser Haus. Wer diese schon kennt kann direkt weiter springen.
Unsere Wärmepumpe und die Rahmenbedingungen
In einem früheren Artikel hatte ich bereits recht ausführlich unsere Wärmepumpe und unsere Heizgewohnheiten beschrieben. An dieser Stelle werde ich zukünftig immer die wesentlichen Stichpunkte darstellen, damit die Leser, die später dazu kommen, die Werte entsprechend zuordnen können.
Unser Haus
| Lage | Zwischen Köln und Bonn |
| Baujahr / Wohnfläche | 1992 / ca. 135qm |
| Heizung | EG und OG: Fußbodenheizung / DG+Treppenhaus im Keller: Heizkörper (Dach Heizkörper mit Lüfter) |
| Dämmung | Stand 1992 / Fenster auf 3-fach Verglasung ausgetauscht |
| Photovoltaik | 9,86kWp |
Unsere Wärmepumpe
| Heizung | Außen: Logatherm WLW-7 MB AR Innen: WLW186i-12 TP70. |
| Warmwasser | Logalux SH290 |
| Hydraulik | Systemtrennung mit Wärmeplattentauscher zw. HK1 und HK2&3 Heizkreis 1: Puffer-Heizkreis Heizkreis 2: Heizkörper (gemischt) Heizkreis 3: Fußbodenheizung (gemischt) |
| Heizverhalten | Raumtemperaturen etwa um die 21,5 Grad |
| Warmwasseraufbereitung | Eco+ mit Start unterhalb von 48 Grad und Stopp bei 55 Grad (aktuell über Timer in der Nacht, zum günstigsten Strompreis) |
Bei der Hydraulik hatte ich einige Diskussionen mit unserem Heizungsbauer. Buderus schreibt wohl eine Systemtrennung auf Grund unserer älteren Fußbodenheizung vor. Ob aber tatsächlich auch die Heizkörper als gemischter Heizkreis ausgelegt werden musste und vom eigentlich System getrennt werden mußte, bin ich mir nicht ganz sicher. Durch den Lüfter, den ich selbst unter der Heizung im Dachgeschoß angebracht habe, komme ich aber tatsächlich mit einer ähnlichen Vorlauftemperatur hin, wie bei der Fußbodenheizung. Nachteil der Systemtrennung ist natürlich, dass der Heizkreis 1 immer einen leicht höheren Vorlauf als die beiden anderen Heizkreise benötigt. Nach ersten Tests komme ich aber wohl mit einer Anhebung von ca. 2 Kelvin aus.
Kostenbasis für Vergleichsdarstellungen und Wirtschaftlichkeitsberechnungen
Da ich im Rahmen der Statistikdarstellungen möglichst auch Kostenvergleiche mit einer Gasheizung darstellen möchte, habe ich zum Jahreswechsel einen günstigen Gasanbieter heraus gesucht, den ich auch beim Weiterbetrieb meiner Gasheizung ausgewählt hätte. Meine Wahl wäre hier auf Yello gefallen. Der Arbeitspreis für Gas lag bei 11,06ct und der Grundpreis pro Monat bei 15,99€. Zusätzlich wurde ein Bonus von 283,75€ gewährt.
Bei den Strompreisen werde ich weiterhin meine Tibber-Preise nutzen, wie ich sie auch in meiner PV-Statistik verwende. Da meine Wärmepumpe in 2024 in Betrieb genommen wurde, komme ich auch in den Genuß der Netzentgeltvergütung nach §14a EnWG Modul 1. Pro Monat spare ich damit um die 10€. Diese werde ich komplett in der Preisberechnung für die Wärmepumpe einbeziehen. Zusätzlich nutze ich meinen aktuellen Gestehungspreis für den PV-Strom, wie ich ihn in meiner Wirtschaftlichkeitsberechnung der PV-Anlage ermittelt habe. Dieser beträgt aktuell 11,7ct pro kWh.
Bei Preisvergleichen zwischen Gasheizung und Wärmepumpe nehme ich einen Wirkungsgrad eines Brennwertgeräts an, welcher in etwa bei 95% liegt. Diese Vergleichsdarstellung ist sicherlich nur annähernd richtig. Auch die Gasheizung hat Strom verbraucht, den ich allerdings nicht gemessen habe. Laut Infos aus diversen Foren kann man wohl von einem Verbrauch von etwa 300 kWh im Jahr ausgehen. Streng genommen macht dieser Vergleich auch nur bei den Jahreswerten Sinn.
Energieerzeugung und Verbrauch von Juli bis September 2025
Temperaturverlauf und Luftfeuchtigkeit
Zunächst werfen wir wieder einen Blick auf die Wetterdaten. Hier beschränke ich mich auf die Darstellung für September, da in den übrigen Monaten nur Warmwasser erzeugt wurde. Hierzu nutze ich die Klimadatenseite von Michael Theusner. Nachfolgend habe ich den Temperaturverlauf sowie die Luftfeuchtigkeit für den September 2025 dargestellt. Die Luftfeuchtigkeit spielt bei den aktuellen Temperaturen eigentlich keine große Rolle. Abtauvorgänge sollte es eigentlich noch nicht geben, wobei ich tatsächlich an einem Morgen schon erste Vereisungen an der Wärmepumpe gesehen habe.


Im Schnitt hatten wir eine Temperatur von etwa 15,6 Grad Celsius. In der letzten Septemberwoche sind die Temperaturen dann – insbesondere in der Nacht – deutlich gesunken.
Wärmeerzeugung unserer Wärmepumpe
Die nachfolgende Grafik zeigt die erzeugte Wärmeenergie unserer Wärmepumpe im September. Der gelbe Balken stellt die Heizenergie dar und die blauen Balken zeigen den Wärmebedarf für die Warmwasseraufbereitung.
Wie man sieht, wurde mit den Einstellungen im September nicht jeden Tag Warmwasser erzeugt. Hier experimentiere ich immer noch mit unterschiedlichen Einstellungen. Allerdings habe ich diese in letzter Zeit nicht mehr im Detail verfolgt und werde mich hier demnächst nochmals intensiver um Optimierungen kümmern. Im September war der Warmwasserbedarf relativ hoch, was evtl. aber auch am höheren Verbrauch durch diverse Besuche lag.
In Summe wurden 345 kWh Wärmeenergie erzeugt. Hierbei entfielen auf die Heizung 180 kWh und auf das Warmwasser 165 kWh.

Die nachfolgende Grafik zeigt die stündliche Wärmeerzeugung am kältesten Tag im September. Zwei Tage nachdem die Heizung erstmals wieder angesprungen ist. Man sieht das die Heizung erst morgens um 4:00 Uhr angesprungen ist. Das war wahrscheinlich der Zeitpunkt, als die 16 Grad über 10 Stunden lang unterschritten wurde.

Am 20. hatten wir den wärmsten Tag im September. Zu diesem Zeitpunkt war die Heizung noch nicht in Betrieb, so dass nur Warmwasser erzeugt wurde.

Stromverbrauch unserer Wärmepumpe
Der Stromverbrauch für unsere Wärmepumpe lag im September bei 99 kWh. Für die Heizung wurden noch 48 kWh Strom benötigt. Die Warmwasseraufbereitung benötigte im September 51 kWh. Der Stromverbrauch im Standbybetrieb wird immer der Heizung zugeordnet. Dadurch wird der COP-Wert auf Monatsbasis für das Heizen an wenigen Tagen natürlich komplett verfälscht. Man erkennt den entsprechenden Standby-Verbrauch (gelb) an den Tagen, an denen die Heizung nicht lief, also keine Heizenergie erzeugt wurde.

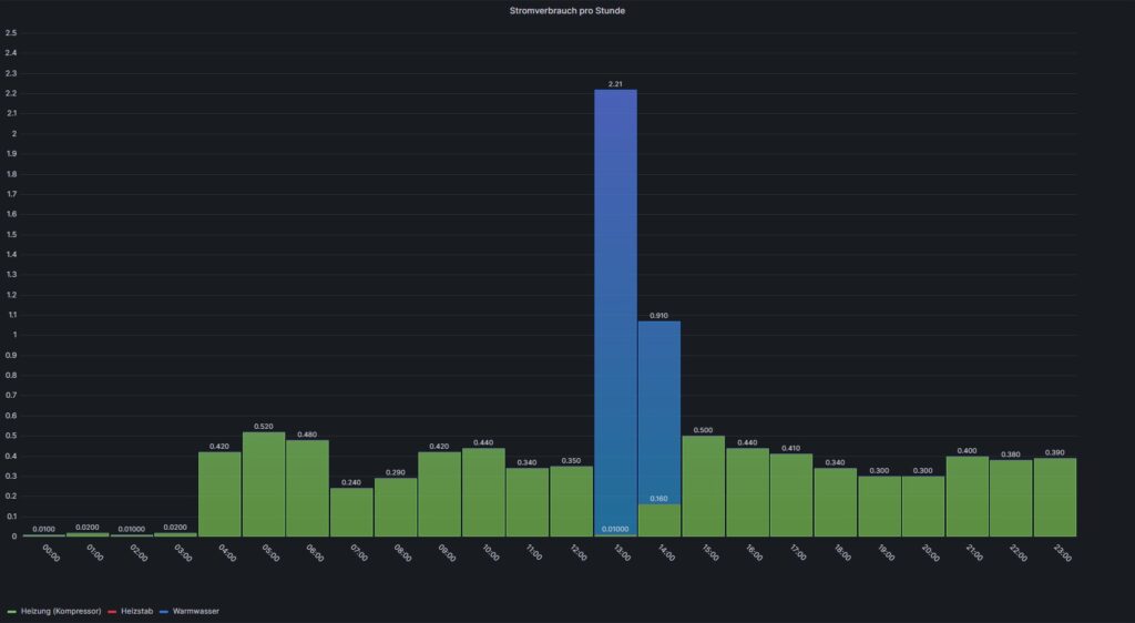
Die beiden folgenden Darstellungen zeigen den Stromverbrauch pro Stunde für den kältesten und wärmsten Tag im September.


PV-Strom für die Wärmepumpe
Entsprechend der Entwicklung des PV-Ertrags, nahm der Anteil des PV-Stroms für die Wärmepumpe in den Monaten Juli, August und September leicht ab. Während im Juni noch 80% des benötigten Stroms aus Sonnenenergie gespeist wurden, waren es im Juli 78%. Im August lag der Wert bei 76%. Auf Grund der geringeren PV-Erträge im September und dadurch, dass nun auch die Heizung wieder nachts läuft, sinkt der Anteil des PV-Stroms nun deutlich und lag nur noch bei 61%.
Die nachfolgende Grafik zeigt den PV-Strom (gelbe Linie) und die Verbraucher, die an dem Tag liefen. Dunkellila wird die Wärmepumpe dargestellt. Es war nicht nur der kälteste Tag sondern wohl auch einer der Tage mit dem geringsten PV-Ertrag. Die gelbe Linie ist an dem Tag kaum erkennbar und hat fast nur den Grundbedarf gedeckt.

Ein paar Tage vorher, am wärmsten Tag im September, sah das noch ganz anders aus. Hier war ausreichend Sonne für die Warmwasseraufbereitung vorhanden. Aktuell läuft diese noch zur Mittagszeit, da hier am meisten Sonnenenergie zu erwarten ist und die Strompreise meist auch am niedrigsten sind.

Vergleich unserer neuen Wärmepumpe mit unserer bisherigen Gasheizung
Die Durchschnitts-Temperatur im September letzten Jahres lag nur ca. 0,5 Grad höher, als in diesem Jahr. Leider hatte ich für diesen Zeitraum keine Protokollierungen mehr von meiner Gasheizung. Für den Vergleich habe ich nun die Gas-Rechnung aus dem letzten Jahr genutzt. Zufälligerweise wird hier ein Verbrauchswert für den September ausgewiesen. Allerdings handelt es sich wahrscheinlich um einen geschätzten Wert, der nicht zwingend stimmen muß. Für die Monate Juli und August gab es noch abgelesene Werte, so dass ich nun einen groben 9-Monatsvergleich erstellen kann.
Da wir bei der Wärmepumpe im Januar noch ein paar Probleme hatten und der Heizstab zum Einsatz kommen musste, ist der Verbrauch sowieso nicht gut vergleichbar. Trotzdem stelle ich die Zahlen mal für die beiden Vergleichsjahre dar.

In den ersten 9 Monaten hat die Wärmepumpe eine Wärmeenergie von 10.168 kWh erzeugt. Davon wurden 8.656kWh für die Heizung benötigt. Der Stromverbrauch lag bei 3.558 kWh, wobei 814 kWh über die PV-Anlage genutzt wurde. Die Verbrauchskosten der Wärmepumpe lagen bei 875€, wobei der Heizstab für etwa 150€ Mehrkosten gesorgt hat.
Laut meiner Gasabrechnung für 2024 lag der Verbrauch für die ersten 9 Monate in 2024 bei 10.811 kWh. Wir hatten also tatsächlich einen recht ähnlichen Wärmebedarf, wobei der September eine gewisse Ungenauigkeit hat. Die Umrechnung der Wärmepumpenenergie hätte einen geschätzten Verbrauch von ca. 10.056kWh ergeben. Die Kosten für den Gasverbrauch lagen laut der Abrechnung bei 1.045€. Nun müssen noch die geschätzten Kosten für den Stromverbrauch hinzugerechnet werden. Diese liegen bei etwa 90€. Insgesamt hatte ich also Verbrauchskosten von ca. 1.135€ und die anteiligen Kosten für den Schornsteinfeger habe ich noch nicht dazu gerechnet.
Trotz der Zusatzkosten durch den Heizstab und einem etwas höheren Wärmebedarf habe ich mit der Wärmepumpe in etwa 260€ niedrigere Verbrauchskosten gehabt, als mit der Gasheizung. Der Gaspreis lag zu diesem Zeitpunkt bei etwa 8,4ct, also deutlich niedriger als meine aktuellen Vergleichswerte (ca. 3ct pro kWh).
Nehme ich meinen aktuellen Vergleichspreis für Gas und lasse die Kosten für den Heizstab weg, dann wäre damit bisher eine Ersparnis von ca. 550€ möglich gewesen. Das passt aber auch noch nicht zu meiner bisherigen Simulationsrechnung zur Wirtschaftlichkeit meiner Wärmepumpe. Ein Grund ist wahrscheinlich der hohe Bonus bei der Grundgebühr für den Gastarif. Für 2026 werde ich nun einen neuen Vergleichspreis ermitteln. Aktuell sieht es so aus, dass dieser sogar noch relativ günstig ausfällt.
Überblick und Gesamtauswertung für Juli bis September
In der nachfolgenden Übersicht stelle ich die Kennzahlen für die Monate Juli bis September dar. Die COP-Werte für die Heizung werden in diesen Monaten allerdings ziemlich verfälscht, da der Leerlaufverbrauch der Wärmepumpe immer dem Heizungsstrom zugeordnet wird.
Auswertung der Wärmepumpen Kennzahlen
Kennzahlen für Juli
| Energieerzeugung / Stromverbrauch | Heizung | Warmwasser | Gesamt |
|---|---|---|---|
| Erzeugte Energie | 0 kWh | 147 kWh | 147 kWh |
| Stromverbrauch Kompressor | 18 kWh | 44 kWh | 62 kWh |
| Stromverbrauch Heizstab | 0 kWh | 0 kWh | 0 kWh |
| Gesamtverbrauch | 18 kWh | 44 kWh | 62 kWh |
| Netzbezug | 14 kWh | ||
| PV-Anteil | 49 kWh | ||
| COP | NV | 3,31 | 2,36 |
Für die Kostenermittlung habe ich im Juli einen Durchschnittsstrompreis von -0,29 ct pro kWh für den Netzbezug ermittelt. Berücksichtigt sind auch die Grundgebühren sowie die Netzentgelterstattung. Diese betrug im Juli 11,17€. Die Gesamtkosten im Juli betrugen damit 1,61€.
| Stromquelle | Verbrauch | Kosten |
|---|---|---|
| Netzbezug | 13,7 kWh | -3,94€ |
| PV-Strom | 48,7 kWh | 5,55€ |
| Summe | 62,4 kWh | 1,61€ |
Kennzahlen für August
| Energieerzeugung / Stromverbrauch | Heizung | Warmwasser | Gesamt |
|---|---|---|---|
| Erzeugte Energie | 0 kWh | 122 kWh | 122 kWh |
| Stromverbrauch Kompressor | 18 kWh | 36 kWh | 54 kWh |
| Stromverbrauch Heizstab | 0 kWh | 0 kWh | 0 kWh |
| Gesamtverbrauch | 18 kWh | 36 kWh | 54 kWh |
| Netzbezug | 13 kWh | ||
| PV-Anteil | 41 kWh | ||
| COP | NV | 3,38 | 2,25 |
Für die Kostenermittlung habe ich im August einen Durchschnittsstrompreis von -0,42 ct pro kWh für den Netzbezug ermittelt. Berücksichtigt sind auch die Grundgebühren sowie die Netzentgelterstattung. Diese betrug im August 11,17€. Die Gesamtkosten im August betrugen damit -0,80€.
| Stromquelle | Verbrauch | Kosten |
|---|---|---|
| Netzbezug | 13 kWh | -5,49€ |
| PV-Strom | 41,1 kWh | 4,69€ |
| Summe | 54,1 kWh | -0,80€ |
Kennzahlen für September
| Energieerzeugung / Stromverbrauch | Heizung | Warmwasser | Gesamt |
|---|---|---|---|
| Erzeugte Energie | 180 kWh | 166 kWh | 345 kWh |
| Stromverbrauch Kompressor | 18 kWh | 44 kWh | 62 kWh |
| Stromverbrauch Heizstab | 0 kWh | 0 kWh | 0 kWh |
| Gesamtverbrauch | 48 kWh | 51 kWh | 99 kWh |
| Netzbezug | 39 kWh | ||
| PV-Anteil | 60 kWh | ||
| COP | 3,74 | 3,25 | 3,49 |
Für die Kostenermittlung habe ich im September einen Durchschnittsstrompreis von 0,08 ct pro kWh für den Netzbezug ermittelt. Berücksichtigt sind auch die Grundgebühren sowie die Netzentgelterstattung. Diese betrug im September 10,81€. Die Gesamtkosten im September betrugen damit 10,15€.
| Stromquelle | Verbrauch | Kosten |
|---|---|---|
| Netzbezug | 38,6 kWh | 3,27€ |
| PV-Strom | 60,4 kWh | 6,88€ |
| Summe | 99,0 kWh | 10,15€ |
Die Gesamtkosten für den Verbrauch der Wärmepumpe beliefen sich damit in den drei Monaten auf 10,96€.
Vergleich mit der Gasheizung
Den theoretischen Gasverbrauch berechne ich aus der erzeugten Wärmeenergie der Wärmepumpe und dem Wirkungsgrad der Gasheizung. Den angenommenen Stromverbrauch der Gasheizung verteile ich gleichmäßig auf die Monate. Für den Stromkosten nehme ich den über die Tibber Rechnung ermittelten Brutto Arbeitspreis (also inkl. Berücksichtigung der Grundgebühr) aber ohne die Netzentgelterstattung. Dieser betrug für Juni 44,34ct.
Nachfolgend habe ich direkt die Summe für die Monate Juli bis September dargestellt.
| Verbrauchsart | Verbräuche | Kosten |
|---|---|---|
| Gasverbrauch | 647 kWh | 71,53€ |
| Stromverbrauch Gasheizung | 75 kWh | 33,26€ |
| Gesamtkosten | 104,79€ |
Der theoretische Gasverbrauch hätte mich also in den drei Monaten ca. 95€ mehr gekostet.
Fazit
Laut meiner ersten Simulation sollte ich einen Vorteil pro Jahr von ca. 1.000€ erreichen, so wie ich es in meiner Simulation zur Wirtschaftlichkeit ermittelt habe. Ob das wirklich im ersten Jahr so heraus kommt, möchte ich stark bezweifeln. Sollten die Gaspreise für 2026 tatsächlich noch relativ gering ausfallen, dann wird es auch nächstes Jahr nicht so einfach, den simulierten Kostenvorteil zu erreichen.
Bisher habe ich etwa 400€ weniger Verbrauchskosten mit der Wärmepumpe erzielt. Das liegt aber auch an dem Problem im Januar, wo der Heizstab für den Notbetrieb benötigt wurde. Ansonsten läge die Differenz wahrscheinlich um die 150€ höher. Mit den steigenden CO2-Preisen in den nächsten Jahren sollte die Differenz dann aber wohl deutlich größer werden. Schauen wir mal, wie die erste Jahresberechnung aussieht.








