Der Oktober in diesem Jahr war sehr mild und es gab nur wenige wirklich kalte Tage. Aus diesem Grund ist die Wärmepumpe wohl so effizient gelaufen. Mein persönlicher COP (bzw. Monatsarbeitszahl) hatte den besten Wert seit Inbetriebnahme der Anlage im Dezember/Januar.
Im nächsten Abschnitt erläutere ich kurz unsere Rahmenbedingung in Bezug auf die Wärmepumpe und unser Haus. Wer diese schon kennt kann direkt weiter springen.
Unsere Wärmepumpe und die Rahmenbedingungen
In einem früheren Artikel hatte ich bereits recht ausführlich unsere Wärmepumpe und unsere Heizgewohnheiten beschrieben. An dieser Stelle werde ich zukünftig immer die wesentlichen Stichpunkte darstellen, damit die Leser, die später dazu kommen, die Werte entsprechend zuordnen können.
Unser Haus
| Lage | Zwischen Köln und Bonn |
| Baujahr / Wohnfläche | 1992 / ca. 135qm |
| Heizung | EG und OG: Fußbodenheizung / DG+Treppenhaus im Keller: Heizkörper (Dach Heizkörper mit Lüfter) |
| Dämmung | Stand 1992 / Fenster auf 3-fach Verglasung ausgetauscht |
| Photovoltaik | 9,86kWp |
Unsere Wärmepumpe
| Heizung | Außen: Logatherm WLW-7 MB AR Innen: WLW186i-12 TP70. |
| Warmwasser | Logalux SH290 |
| Hydraulik | Systemtrennung mit Wärmeplattentauscher zw. HK1 und HK2&3 Heizkreis 1: Puffer-Heizkreis Heizkreis 2: Heizkörper (gemischt) Heizkreis 3: Fußbodenheizung (gemischt) |
| Heizverhalten | Raumtemperaturen etwa um die 21,5 Grad |
| Warmwasseraufbereitung | Eco+ mit Start unterhalb von 48 Grad und Stopp bei 55 Grad (aktuell über Timer in der Nacht, zum günstigsten Strompreis) |
Bei der Hydraulik hatte ich einige Diskussionen mit unserem Heizungsbauer. Buderus schreibt wohl eine Systemtrennung auf Grund unserer älteren Fußbodenheizung vor. Ob aber tatsächlich auch die Heizkörper als gemischter Heizkreis ausgelegt werden musste und vom eigentlich System getrennt werden mußte, bin ich mir nicht ganz sicher. Durch den Lüfter, den ich selbst unter der Heizung im Dachgeschoß angebracht habe, komme ich aber tatsächlich mit einer ähnlichen Vorlauftemperatur hin, wie bei der Fußbodenheizung. Nachteil der Systemtrennung ist natürlich, dass der Heizkreis 1 immer einen leicht höheren Vorlauf als die beiden anderen Heizkreise benötigt. Nach ersten Tests komme ich aber wohl mit einer Anhebung von ca. 2 Kelvin aus.
Kostenbasis für Vergleichsdarstellungen und Wirtschaftlichkeitsberechnungen
Da ich im Rahmen der Statistikdarstellungen möglichst auch Kostenvergleiche mit einer Gasheizung darstellen möchte, habe ich zum Jahreswechsel einen günstigen Gasanbieter heraus gesucht, den ich auch beim Weiterbetrieb meiner Gasheizung ausgewählt hätte. Meine Wahl wäre hier auf Yello gefallen. Der Arbeitspreis für Gas lag bei 11,06ct und der Grundpreis pro Monat bei 15,99€. Zusätzlich wurde ein Bonus von 283,75€ gewährt.
Bei den Strompreisen werde ich weiterhin meine Tibber-Preise nutzen, wie ich sie auch in meiner PV-Statistik verwende. Da meine Wärmepumpe in 2024 in Betrieb genommen wurde, komme ich auch in den Genuß der Netzentgeltvergütung nach §14a EnWG Modul 1. Pro Monat spare ich damit um die 10€. Diese werde ich komplett in der Preisberechnung für die Wärmepumpe einbeziehen. Zusätzlich nutze ich meinen aktuellen Gestehungspreis für den PV-Strom, wie ich ihn in meiner Wirtschaftlichkeitsberechnung der PV-Anlage ermittelt habe. Dieser beträgt aktuell 11,7ct pro kWh.
Bei Preisvergleichen zwischen Gasheizung und Wärmepumpe nehme ich einen Wirkungsgrad eines Brennwertgeräts an, welcher in etwa bei 95% liegt. Diese Vergleichsdarstellung ist sicherlich nur annähernd richtig. Auch die Gasheizung hat Strom verbraucht, den ich allerdings nicht gemessen habe. Laut Infos aus diversen Foren kann man wohl von einem Verbrauch von etwa 300 kWh im Jahr ausgehen. Streng genommen macht dieser Vergleich auch nur bei den Jahreswerten Sinn.
Energieerzeugung und Verbrauch im Oktober 2025
Temperaturverlauf und Luftfeuchtigkeit
Zunächst werfen wir wieder einen Blick auf die Wetterdaten. Hierzu nutze ich die Klimadatenseite von Michael Theusner. Nachfolgend habe ich den Temperaturverlauf sowie die Luftfeuchtigkeit für den Oktober 2025 dargestellt. Die Luftfeuchtigkeit spielt bei den aktuellen Temperaturen eigentlich keine große Rolle. Allerdings hatte ich im Oktober durchaus schon vereinzelte Abtauvorgänge. Das lag aber eventuell auch an den diversen „Spielereien“, da ich immer noch einige Tests zur optimalen Steuerung durchführe.


Im Schnitt hatten wir eine Temperatur von fast 12 Grad Celsius. Die Temperaturen waren im Oktober nicht sehr schwankend und es gab kaum Temperaturen unter 5 Grad. Die Luftfeuchtigkeit lag bei etwa 82%, was durchaus etwas höher ist und ggf. mit daran Schuld, dass es bereits vereinzelte Vereisungen gab.
Wärmeerzeugung unserer Wärmepumpe
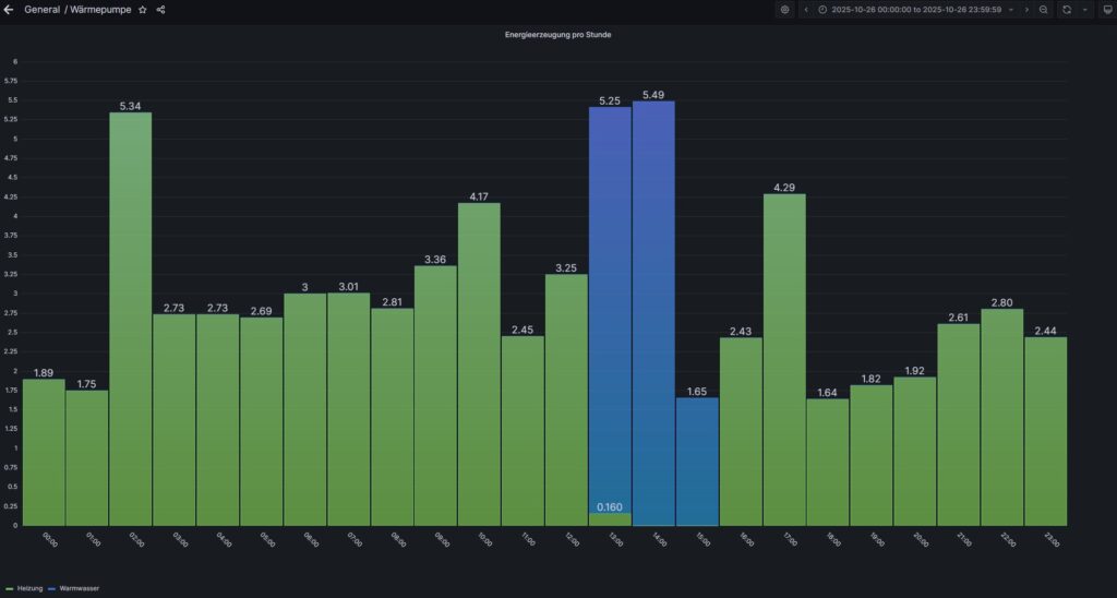
Die nachfolgende Grafik zeigt die erzeugte Wärmeenergie unserer Wärmepumpe im Oktober. Der gelbe Balken stellt die Heizenergie dar und die blauen Balken zeigen den Wärmebedarf für die Warmwasseraufbereitung.
Mittlerweile erfolgt mit meinen Einstellungen fast jeden Tag eine Warmwasseraufbereitung (Start 42°C, Stopp 49°C). Nur an den Tagen nach der Desinfektion wird keine WW-Aufbereitung durchgeführt.
In Summe wurden 1.318 kWh Wärmeenergie erzeugt. Hierbei entfielen auf die Heizung 1.148 kWh und auf das Warmwasser 170 kWh.

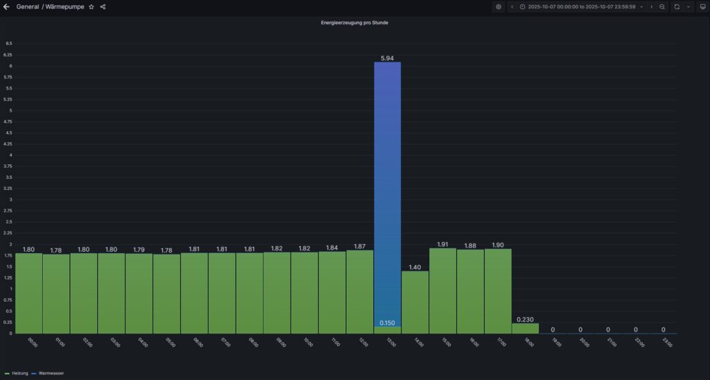
Die nachfolgende Grafik zeigt die stündliche Wärmeerzeugung am kältesten Tag im Oktober. Da es ein Sonntag war, lief hier das Desinfektionsprogramm.

Am 07.10. hatten wir den wärmsten Tag im Oktober. Hier ist die Heizung am Nachmittag sogar noch in den „Sommerbetrieb“ gegangen.

Stromverbrauch unserer Wärmepumpe
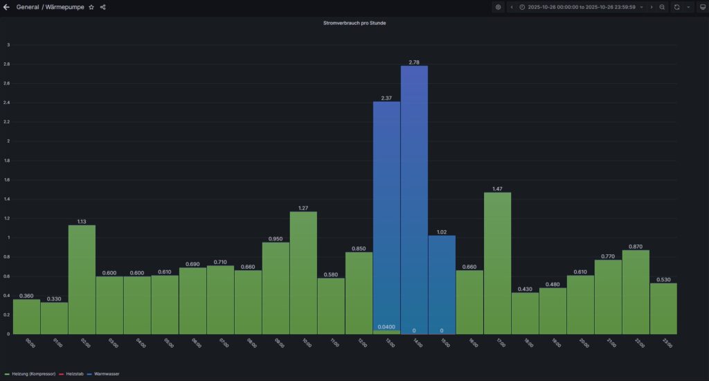
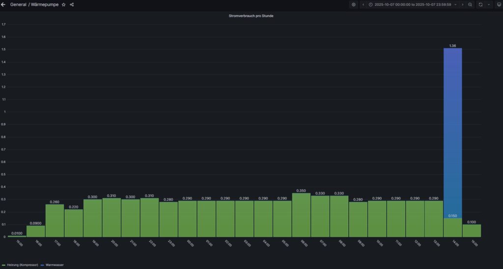
Der Stromverbrauch für unsere Wärmepumpe lag im September bei 292 kWh. Für die Heizung wurden 231 kWh Strom benötigt. Die Warmwasseraufbereitung benötigte im September 61 kWh.

Die beiden folgenden Darstellungen zeigen den Stromverbrauch pro Stunde für den kältesten und wärmsten Tag im Oktober.


PV-Strom für die Wärmepumpe
Der Oktober war kein guter PV-Monat, wie man bereits aus meiner PV-Statistik entnehmen konnte. Daher nimmt auch der PV-Anteil für die Wärmepumpe deutlich ab und lag nur noch bei 30%.
Die nachfolgende Grafik zeigt den PV-Strom (gelbe Linie) und die Verbraucher, die an dem Tag liefen. Dunkellila wird die Wärmepumpe dargestellt. Wie bereits in meiner PV-Statistik erwähnt, bin ich auf das neue SMA Portal umgestiegen. Leider sind hier nicht mehr alle Diagramme so optimal, wie vorher. Im Oktober hatten wir aber sowieso kaum PV-Ertrag, so dass auch daher die gelbe Linie kaum zu erkennen ist.

Am wärmsten Tag erkennt man von der Wärmepumpe quasi nur die Warmwasseraufbereitung. An diesem Tag gab es wohl auch nachts recht günstige Strompreise, so dass hier der eUp! und die Powerstations geladen wurden.

Vergleich unserer neuen Wärmepumpe mit unserer bisherigen Gasheizung
Die Durchschnitts-Temperatur im Oktober letzten Jahres lag mit etwa 12°C leicht über diesem Jahr. Dafür gab es aber mehr deutlich niedrigere Temperaturen und noch einige relativ hohe Temperaturen. Leider hatte ich für diesen Zeitraum keine Protokollierungen mehr von meiner Gasheizung. Für den Vergleich habe ich nun die Gas-Rechnung aus dem letzten Jahr genutzt. Die Werte stimmen somit nicht mehr ganz genau, sind für eine grobe Annäherung aber durchaus noch nutzbar.
Da wir bei der Wärmepumpe im Januar noch ein paar Probleme hatten und der Heizstab zum Einsatz kommen musste, ist der Verbrauch sowieso nicht gut vergleichbar. Trotzdem stelle ich die Zahlen mal für die beiden Vergleichsjahre dar.

Laut meiner Gasabrechnung für 2024 lag der Verbrauch für Oktober bei ca. 1.150 kWh. Im letzten Jahr waren wir in den ersten beiden Oktoberwochen auch in Urlaub, so dass zu dieser Zeit auch keine Heizung lief. Damit lassen sich die Verbräuche durchaus miteinander vergleichen und meine grobe Simulation mit den 95% Wirkungsgrad passen ganz gut.
Überblick und Gesamtauswertung für Oktober
In der nachfolgenden Übersicht stelle ich die Kennzahlen für Oktober dar. Die COP-Werte (bzw. Monatsarbeitszahl) für die Heizung lagen fast bei 5! Die Warmwasseraufbereitung war allerdings nicht mehr so effizient, da die Temperaturen insgesamt abgenommen haben. Trotzdem konnte ich für Oktober noch eine gesamt Monatsarbeitszahl von 4,52 erreichen.
Auswertung der Wärmepumpen Kennzahlen
Kennzahlen für Oktober
| Energieerzeugung / Stromverbrauch | Heizung | Warmwasser | Gesamt |
|---|---|---|---|
| Erzeugte Energie | 1.148 kWh | 170 kWh | 1.318 kWh |
| Stromverbrauch Kompressor | 231 kWh | 61 kWh | 292 kWh |
| Stromverbrauch Heizstab | 0 kWh | 0 kWh | 0 kWh |
| Gesamtverbrauch | 231 kWh | 61 kWh | 292 kWh |
| Netzbezug | 204 kWh | ||
| PV-Anteil | 88 kWh | ||
| COP (MAZ) | 4,97 | 2,79 | 4,52 |
Für die Kostenermittlung habe ich im Oktober einen Durchschnittsstrompreis von 23,43 ct pro kWh für den Netzbezug ermittelt. Berücksichtigt sind auch die Grundgebühren sowie die Netzentgelterstattung. Diese betrug im Oktoberber 11,17€. Die Gesamtkosten im Oktober betrugen damit 57,84€.
| Stromquelle | Verbrauch | Kosten |
|---|---|---|
| Netzbezug | 204,2 kWh | 47,87€ |
| PV-Strom | 87,5 kWh | 9,98€ |
| Summe | 291,7 kWh | 57,84€ |
Vergleich mit der Gasheizung
Den theoretischen Gasverbrauch berechne ich aus der erzeugten Wärmeenergie der Wärmepumpe und dem Wirkungsgrad der Gasheizung. Für den Stromkosten nehme ich den über die Tibber Rechnung ermittelten Brutto Arbeitspreis (also inkl. Berücksichtigung der Grundgebühr) aber ohne die Netzentgelterstattung. Dieser betrug für Oktober 28,91ct.
| Verbrauchsart | Verbräuche | Kosten |
|---|---|---|
| Gasverbrauch | 1.387 kWh | 145,76€ |
| Stromverbrauch Gasheizung | 25 kWh | 7,23€ |
| Gesamtkosten | 151,99€ |
Der theoretische Gasverbrauch hätte mich also ca. 100€ mehr gekostet.
Fazit
Laut meiner ersten Simulation sollte ich einen Vorteil pro Jahr von ca. 1.000€ erreichen, so wie ich es in meiner Simulation zur Wirtschaftlichkeit ermittelt habe. Ob das wirklich im ersten Jahr so heraus kommt, möchte ich stark bezweifeln. Sollten die Gaspreise für 2026 tatsächlich noch relativ gering ausfallen, dann wird es auch nächstes Jahr nicht so einfach, den simulierten Kostenvorteil zu erreichen.
Bisher habe ich etwa 500€ weniger Verbrauchskosten mit der Wärmepumpe erzielt. Das liegt aber auch an dem Problem im Januar, wo der Heizstab für den Notbetrieb benötigt wurde. Ansonsten läge die Differenz wahrscheinlich um die 150€ höher. Mit den steigenden CO2-Preisen in den nächsten Jahren sollte die Differenz dann aber wohl deutlich größer werden. Allerdings wurde hier ja bereits eine Verschiebung um ein weiteres Jahr beschlossen, so dass die Gas-Preise so schnell nicht steigen werden. Schauen wir mal, wie die erste Jahresberechnung aussieht.








